Hyperliquid Price Forecast: HYPE rallies as HIP-4 proposal supports prediction market

Nguồn Fxstreet
  • Hyperliquid gains 8% above the 200-day EMA on Tuesday, building on Monday’s nearly 9% rise.
  • Hyperliquid announced plans to support outcome trading with the HIP-4 proposal.
  • Retail interest sparks as HYPE futures Open Interest records double-digit gains to roughly $1.85 billion.

Hyperliquid (HYPE) extended its recovery by 8% at press time on Tuesday, driven by the HIP-4 proposal to add outcome trading, referring to prediction markets and bounded options contracts. Heightened retail interest in the decentralized exchange and its token is evident from a more than 25% increase in HYPE futures Open Interest, indicating elevated capital inflows. The technical outlook for HYPE is bullish, with buying pressure and trend momentum rising.

Hyperliquid regains retail interest with plans for prediction markets

Hyperliquid announced the HIP-4 proposal on Monday during the early US trading session, which plans to add prediction markets and options contracts with fixed price ranges to compete with existing platforms such as Polymarket or Kalshi. Retail interest in prediction markets has been extensive amid volatility in global financial markets and geopolitics.  This release expands the Hyperliquid exchange beyond commodity trading, as introduced in the HIP-3 proposal, reflecting steady development to better serve traders.

https://x.com/HyperliquidX/status/2018327360723202167

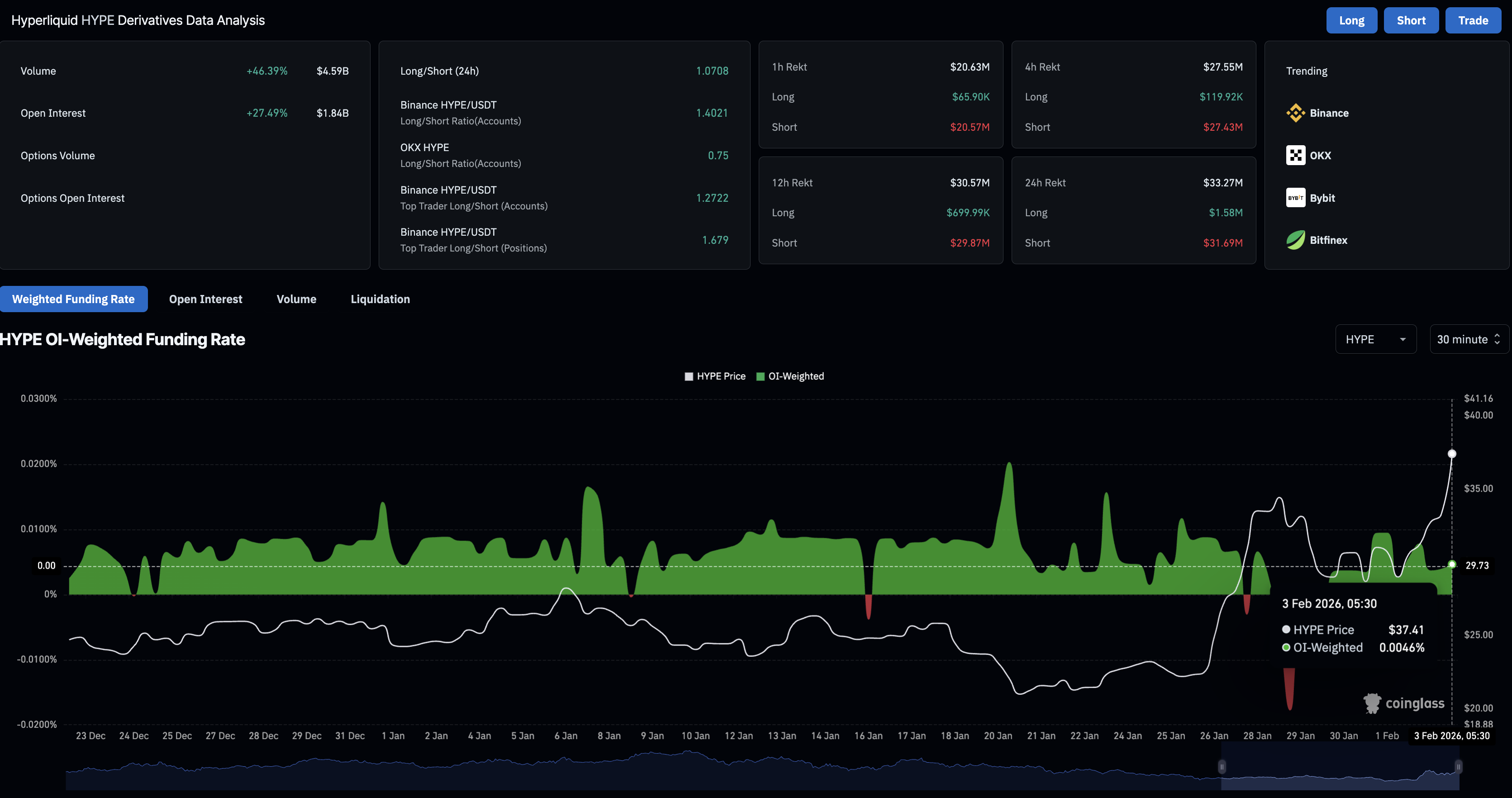
CoinGlass data shows that HYPE futures Open Interest (OI) jumped 27% over the last 24 hours to $1.84 billion, indicating significant inflows. Typically, such a large capital inflow in futures markets during an uptrend indicates an upside bias among traders.

A massive wipeout of short sellers over the last 24 hours, evidenced by short liquidations of $31.69 million outpacing long liquidations of $1.58 million, corroborates the upside bias in HYPE futures. Additionally, the funding rate of 0.0046% signals a bullish interest among traders. 

HYPE derivatives data. Source: CoinGlass

Technical outlook: Will Hyperliquid hit $50?

Hyperliquid bounces off the 100-day Exponential Moving Average (EMA) at $30.61, resulting in 24% gains so far this week. At the time of writing, HYPE is up 14% on Tuesday, crossing the 200-day EMA at $32.89, a resistance level at $35.51 coinciding with the August 2 low and the R1 Pivot Point at $37.07. 

Coupled with an upward slope in the longer EMAs above the shorter EMAs on the daily chart, this setup signals an intense recovery tone. A decisive close above $37.07 would open doors to the R2 Pivot Point at $43.15, followed by a higher resistance zone near the $50.00 psychological level. 

The momentum indicators on the daily chart support the uprising. The Moving Average Convergence Divergence (MACD) steadily increases as histograms above the zero line widen, indicating rising bullish momentum. At the same time, the Relative Strength Index (RSI) at 71 enters the overbought zone, suggesting intense buying pressure. 

HYPE/USDT daily price chart.

Looking down, if HYPE fails to hold above the 200-day EMA at $32.89, it would nullify further upside chances and potentially lead to a retest of the 100- or 50-day EMAs at $30.62 and $28.03, respectively. 

Tuyên bố miễn trừ trách nhiệm: Chỉ dành cho mục đích thông tin. Hiệu suất trong quá khứ không đảm bảo cho kết quả trong tương lai.
placeholder
Nhìn lại lịch sử giá vàng trong 50 năm qua. Liệu vàng còn tiếp tục thời kỳ hoàng kim thêm 50 năm nữa? Trong 50 năm qua, vàng vẫn luôn giữ được vị thế là tài sản được ưa chuộng và phổ biến nhất thế giới. Giao dịch vàng luôn được các nhà đầu tư quan tâm do mức độ thanh khoản cao và tầm ảnh hưởng lớn đến toàn bộ thị trường tài chính. Vậy, lịch sử giá vàng như thế nào và cách đầu tư vàng ra sao? Chúng ta sẽ cùng tìm hiểu qua bài viết dưới đây.
Tác giả  Nhóm Traderins
ngày11 tháng 12 năm 2023
Trong 50 năm qua, vàng vẫn luôn giữ được vị thế là tài sản được ưa chuộng và phổ biến nhất thế giới. Giao dịch vàng luôn được các nhà đầu tư quan tâm do mức độ thanh khoản cao và tầm ảnh hưởng lớn đến toàn bộ thị trường tài chính. Vậy, lịch sử giá vàng như thế nào và cách đầu tư vàng ra sao? Chúng ta sẽ cùng tìm hiểu qua bài viết dưới đây.
placeholder
Dự báo giá vàng: XAU/USD giảm xuống gần 4.000$ do tiến triển trong thương mại Mỹ-TrungGiá vàng (XAU/USD) giảm mạnh xuống mức thấp nhất trong hai tuần gần 4.000$ trong phiên giao dịch đầu ngày thứ Ba ở châu Á. Kim loại quý này thu hút một số người bán sau khi Hoa Kỳ (Mỹ) và Trung Quốc đạt được thỏa thuận về một khung cho thỏa thuận thương mại.
Tác giả  FXStreet
ngày28 tháng 10 năm 2025
Giá vàng (XAU/USD) giảm mạnh xuống mức thấp nhất trong hai tuần gần 4.000$ trong phiên giao dịch đầu ngày thứ Ba ở châu Á. Kim loại quý này thu hút một số người bán sau khi Hoa Kỳ (Mỹ) và Trung Quốc đạt được thỏa thuận về một khung cho thỏa thuận thương mại.
placeholder
USD/JPY tiếp tục giảm gần 158,00 giữa những cảnh báo về sự can thiệpĐồng yên Nhật giảm 0,3% trong phiên giao dịch châu Âu hôm thứ Sáu, giao dịch ngay trên mức 158,10 tại thời điểm viết bài. Cặp tiền này đã rút lui từ mức đỉnh 159,45 được thấy vào đầu tuần này khi chính quyền Nhật Bản tăng cường cảnh báo can thiệp.
Tác giả  FXStreet
1 tháng 16 ngày Thứ Sáu
Đồng yên Nhật giảm 0,3% trong phiên giao dịch châu Âu hôm thứ Sáu, giao dịch ngay trên mức 158,10 tại thời điểm viết bài. Cặp tiền này đã rút lui từ mức đỉnh 159,45 được thấy vào đầu tuần này khi chính quyền Nhật Bản tăng cường cảnh báo can thiệp.
placeholder
AUD/JPY rút lui từ mức 109,00 khi “kiểm tra lãi suất” của Bộ Tài chính Nhật Bản nâng đỡ JPYCặp tiền tệ chéo AUD/JPY rút lui gần 130 pip từ mức cao nhất kể từ tháng 7 năm 2024, khoảng mốc 109,00 đã chạm vào đầu ngày thứ Sáu này, mặc dù đợt thoái lui thiếu sự tiếp diễn.
Tác giả  FXStreet
1 tháng 23 ngày Thứ Sáu
Cặp tiền tệ chéo AUD/JPY rút lui gần 130 pip từ mức cao nhất kể từ tháng 7 năm 2024, khoảng mốc 109,00 đã chạm vào đầu ngày thứ Sáu này, mặc dù đợt thoái lui thiếu sự tiếp diễn.
placeholder
Dự báo giá bạc: XAG/USD giảm xuống mức gần 116,50$ sau khi đạt mức cao kỷ lục mớiGiá bạc (XAG/USD) điều chỉnh sau khi đạt mức cao kỷ lục mới 120,46$, giao dịch quanh mức 116,60$ mỗi ounce trong giờ giao dịch châu Âu vào thứ Năm
Tác giả  FXStreet
1 tháng 29 ngày Thứ Năm
Giá bạc (XAG/USD) điều chỉnh sau khi đạt mức cao kỷ lục mới 120,46$, giao dịch quanh mức 116,60$ mỗi ounce trong giờ giao dịch châu Âu vào thứ Năm
goTop
quote