Hyperliquid Price Forecast: HYPE price correction deepens amid bearish market indicators

Nguồn Fxstreet
  • Hyperliquid price corrects 5% on Monday, extending losses for the third consecutive week
  • Open Interest continues to decline while short positions reach their highest level in over a month, alongside negative funding rates, hinting at bearish sentiment.
  • Momentum indicators suggest further downside risk, signaling the correction may not be over yet.

Hyperliquid (HYPE) declines nearly 5%, trading below $28 at the time of writing on Monday, extending losses for the third consecutive week since early February. The bearish sentiment further strengthens with falling Open Interest (OI), rising short bets and negative funding rates. Meanwhile, the momentum indicators suggest risk of a deeper correction, with sellers remaining firmly in control.

Hyperliquid’s derivatives data shows fading traders’ sentiment

Hyperliquid futures Open Interest (OI) at Binance exchange falls to $146.15 million on Monday,  having been steadily declining since the end of January and nearing the January 21 level of $135 million. This drop in OI reflects waning investor participation and projects a bearish outlook.

Hyperliquid open interest chart at Binance. Source: Coinglass

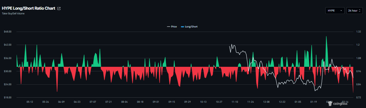
CoinGlass’s long-to-short ratio for HYPE stands at 0.76 on Monday, the lowest level in a month. This ratio, being below one, reflects bearish sentiment in the market, as more traders are betting on the asset’s price to fall.

HYPE long-to-short ratio chart. Source: Coinglass

In addition, Coinglass’s OI-Weighted Funding Rate data shows a negative outlook. The metric turns negative on Monday and stands at -0.032%, nearing the October 16 levels, when HYPE dropped sharply. The negative ratio suggests that shorts are paying longs, suggesting bearish sentiment toward Hyperliquid.

Hyperliquid funding rates chart. Source: Coinglass

Other concerns: Trump's tariff threats

Apart from the bearish sentiment from the derivatives markets, traders should be cautious about the growing tariff concerns. On Saturday, US President Donald Trump said that he would increase global tariffs to 15% from 10%. His remarks came one day after the Supreme Court struck down a broad swath of the president’s trade agenda.

In a Truth Social post, Trump stated that the new tariffs will be “effective immediately.” He also warned that additional levies would follow.

The asian markets opened the week on a negative note. Meanwhile, safe-haven asset Gold (XAU) has started with 1% gains, while risky assets such as Bitcoin have fallen below $65,000 so far on Monday. The shift in sentiment could further weigh on Hyperliquid prices, as tariff threats dampen risk appetite and broader market uncertainty persists.

Hyperliquid Price Forecast: HYPE momentum indicators show bearish signs

Hyperliquid price was rejected from the previously broken 100-day Exponential Moving Average (EMA) at $30.55 on Saturday, and declined 2.38% the next day. As of writing on Monday, HYPE continues its correction by over 4%.

If HYPE closes below the weekly support at $26.85 on a daily basis, it could extend the correction toward the next daily support at $23.91.

The Relative Strength Index (RSI) on the daily chart is 43, below the neutral level of 50, pointing downward, indicating bearish momentum gaining traction. The Moving Average Convergence Divergence (MACD) showed a bearish crossover on February 10, which remains intact, further supporting the negative outlook.

HYPE/USDT daily chart

On the other hand, if the weekly support at $23.91 holds and recovers, HYPE could extend the advance toward the 100-day EMA at $30.55.

Tuyên bố miễn trừ trách nhiệm: Chỉ dành cho mục đích thông tin. Hiệu suất trong quá khứ không đảm bảo cho kết quả trong tương lai.
placeholder
WTI phục hồi lên trên mức 64,00$, tập trung vào khả năng đàm phán giữa Mỹ và NgaGiá dầu thô Mỹ West Texas Intermediate (WTI) đang giao dịch quanh mức 64,10$ trong những giờ giao dịch châu Á đầu tiên vào thứ Năm
Tác giả  FXStreet
ngày07 tháng 8 năm 2025
Giá dầu thô Mỹ West Texas Intermediate (WTI) đang giao dịch quanh mức 64,10$ trong những giờ giao dịch châu Á đầu tiên vào thứ Năm
placeholder
Dự báo giá bạc: XAG/USD tăng vọt lên gần 51,00$ trong bối cảnh không chắc chắn sau khi kết thúc tình trạng đóng cửaGiá bạc (XAG/USD) giao dịch trong lãnh thổ tích cực gần 51,00$ trong giờ giao dịch châu Á vào thứ Hai. Kim loại trắng tăng nhẹ giữa sự không chắc chắn sau khi kết thúc tình trạng đóng cửa của chính phủ Mỹ.
Tác giả  FXStreet
ngày17 tháng 11 năm 2025
Giá bạc (XAG/USD) giao dịch trong lãnh thổ tích cực gần 51,00$ trong giờ giao dịch châu Á vào thứ Hai. Kim loại trắng tăng nhẹ giữa sự không chắc chắn sau khi kết thúc tình trạng đóng cửa của chính phủ Mỹ.
placeholder
Ngồi trên mức giữa 66,00$, mức cao nhất trong hơn sáu tháng trong bối cảnh căng thẳng gia tăng giữa Mỹ và IranGiá dầu thô West Texas Intermediate (WTI) của Mỹ đảo ngược đà giảm khiêm tốn trong phiên giao dịch châu Á xuống dưới mức 66,00$ và tăng trở lại gần mức cao nhất kể từ ngày 4 tháng 8, đã chạm vào vào thứ Sáu vừa qua.
Tác giả  FXStreet
2 tháng 20 ngày Thứ Sáu
Giá dầu thô West Texas Intermediate (WTI) của Mỹ đảo ngược đà giảm khiêm tốn trong phiên giao dịch châu Á xuống dưới mức 66,00$ và tăng trở lại gần mức cao nhất kể từ ngày 4 tháng 8, đã chạm vào vào thứ Sáu vừa qua.
placeholder
Vàng tăng lên mức gần 5.100$, khi thuế quan của Trump thúc đẩy nhu cầu trú ẩn, các cuộc đàm phán Mỹ-Iran được chú ýGiá vàng (XAU/USD) tăng cao lên gần 5.095$ trong phiên giao dịch đầu ngày thứ Hai ở châu Á. Kim loại quý kéo dài đà tăng trong bối cảnh Tổng thống Mỹ Donald Trump đe dọa áp thuế và sự không chắc chắn, thúc đẩy dòng tiền trú ẩn an toàn.
Tác giả  FXStreet
7 giờ trước
Giá vàng (XAU/USD) tăng cao lên gần 5.095$ trong phiên giao dịch đầu ngày thứ Hai ở châu Á. Kim loại quý kéo dài đà tăng trong bối cảnh Tổng thống Mỹ Donald Trump đe dọa áp thuế và sự không chắc chắn, thúc đẩy dòng tiền trú ẩn an toàn.
placeholder
Top 3 Price Prediction: BTC breakdown hints at deeper correction as ETH and XRP extend lossesBitcoin (BTC), Ethereum (ETH) and Ripple (XRP) prices are extending losses on Monday after falling slightly the previous week. BTC is slipping below the lower consolidation range at $65,000, and ETH is falling below $1,900, both extending their six-week losing streaks.
Tác giả  FXStreet
2 giờ trước
Bitcoin (BTC), Ethereum (ETH) and Ripple (XRP) prices are extending losses on Monday after falling slightly the previous week. BTC is slipping below the lower consolidation range at $65,000, and ETH is falling below $1,900, both extending their six-week losing streaks.
goTop
quote