Monero Price Forecast: XMR bulls eye $400 breakout amid intense headwinds

Nguồn Fxstreet
  • Monero hovers around $375 on Friday, after over 3% rebound from the 200-day EMA on the previous day.
  • Retail demand for XMR derivatives remains steady, with anticipation of further upside in the spot price.
  • The technical outlook for XMR is cautiously optimistic, with bulls targeting a key resistance trendline near $400.

Monero (XMR) trades around $375 at press time on Friday, displaying mild retracement after over 3% gains the previous day. The privacy coin steadily recovers demand in the derivatives market as traders anticipate further upside amid a broader market risk-on phase. Technically, Monero should clear a key resistance trendline near $400 to signal a steady recovery.

Monero derivatives flash retail confidence

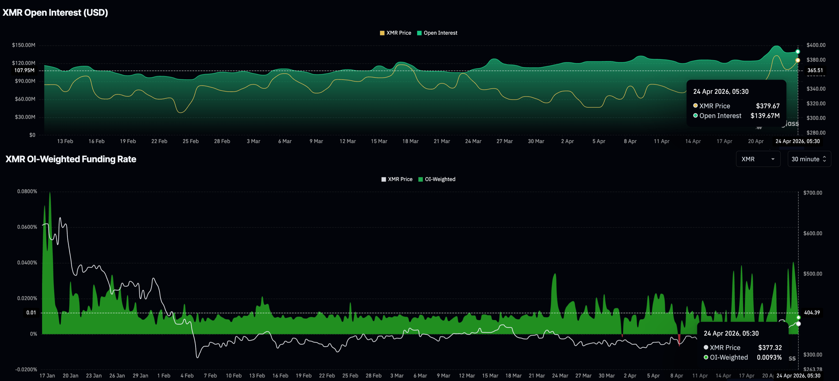
Monero extends a broadly recovering trend since the early February sell-off, driving steady retail demand for its derivatives. CoinGlass data shows the XMR futures Open Interest (OI) at $139.67 million, up from $109.94 million on February 7, reaffirming the renewed risk-on sentiment among investors.

On the other hand, the OI-weighted funding rate at 0.0093% has remained positive for the most part of April so far, indicating a persistent inclination among traders to hold long positions at a premium. 

XMR derivatives data. Source: CoinGlass

Technical outlook: Will Monero exceed $400?

Monero maintains a bullish near-term bias as it holds above both the 50-day Exponential Moving Average (EMA) at $351 and the 200-day EMA at $364. XMR price action reflects a rising channel pattern on the daily chart, reinforcing the underlying constructive structure.

Meanwhile, the Relative Strength Index (RSI) at 61 and a firmly positive Moving Average Convergence Divergence (MACD) above its signal line suggest sustained upside momentum rather than an immediate exhaustion phase.

On the topside, initial resistance is aligned with the overhead trendline connecting the February 14 and March 16 highs near $400, with further bullish extension exposing the 50% retracement at $470.

Chart Analysis XMR/USDT (Kraken)
XMR/USDT daily price chart.

On the downside, immediate support emerges at the 200-day EMA at $364, followed by the 50-day EMA at $351. A deeper pullback below the rising support trendline at $330 would be needed to materially dent the current constructive outlook.

(The technical analysis of this story was written with the help of an AI tool.)

Tuyên bố miễn trừ trách nhiệm: Chỉ dành cho mục đích thông tin. Hiệu suất trong quá khứ không đảm bảo cho kết quả trong tương lai.
placeholder
Thị trường năm 2026: Vàng, Bitcoin và Đô la Mỹ có làm nên lịch sử một lần nữa? — Đây là quan điểm của các tổ chức hàng đầuSau một năm 2025 đầy biến động, điều gì đang chờ đợi thị trường hàng hóa, ngoại hối và tiền điện tử vào năm 2026?
Tác giả  Mitrade
ngày25 tháng 12 năm 2025
Sau một năm 2025 đầy biến động, điều gì đang chờ đợi thị trường hàng hóa, ngoại hối và tiền điện tử vào năm 2026?
placeholder
WTI giữ vững trên mức 92,00$ khi Eo biển Hormuz vẫn đóng cửa; phe đầu cơ giá lên dường như do dựDầu thô Mỹ West Texas Intermediate (WTI) – giá dầu thô chuẩn của Mỹ – giao dịch với xu hướng tăng nhẹ trong phiên châu Á vào thứ Sáu, mặc dù thiếu sự thuyết phục tăng giá trong bối cảnh hy vọng về lệnh ngừng bắn của Iran ổn định tình hình.
Tác giả  FXStreet
4 tháng 10 ngày Thứ Sáu
Dầu thô Mỹ West Texas Intermediate (WTI) – giá dầu thô chuẩn của Mỹ – giao dịch với xu hướng tăng nhẹ trong phiên châu Á vào thứ Sáu, mặc dù thiếu sự thuyết phục tăng giá trong bối cảnh hy vọng về lệnh ngừng bắn của Iran ổn định tình hình.
placeholder
Dự báo giá bạc: XAG/USD tăng lên mức gần 78,50$ khi giá dầu điều chỉnhGiá bạc (XAG/USD) giao dịch cao hơn 2,3% lên gần 78,50$ trong giờ giao dịch đầu tiên ở châu Âu vào thứ Tư
Tác giả  FXStreet
4 tháng 22 ngày Thứ Tư
Giá bạc (XAG/USD) giao dịch cao hơn 2,3% lên gần 78,50$ trong giờ giao dịch đầu tiên ở châu Âu vào thứ Tư
placeholder
Giá dầu tăng phiên thứ tư, dầu Brent trở lại trên 100 USDChốt phiên giao dịch thứ Tư ngày 22/4 (giờ miền Đông Mỹ), giá dầu thô Brent tương lai đóng cửa ở mức 101,91 USD/thùng, tăng 3,48%. Giá dầu thô WTI đóng cửa ở mức 92,96 USD/thùng, tăng 3,6
Tác giả  TradingKey
21 giờ trước
Chốt phiên giao dịch thứ Tư ngày 22/4 (giờ miền Đông Mỹ), giá dầu thô Brent tương lai đóng cửa ở mức 101,91 USD/thùng, tăng 3,48%. Giá dầu thô WTI đóng cửa ở mức 92,96 USD/thùng, tăng 3,6
placeholder
Giá vàng giảm xuống dưới 4.700$ do đồng đô la Mỹ mạnh lên, căng thẳng Trung ĐôngGiá vàng (XAU/USD) giảm xuống khoảng 4.690$ trong phiên giao dịch đầu ngày thứ Sáu ở châu Á. Kim loại quý thu hút một số người bán trong bối cảnh đồng đô la Mỹ (USD) mạnh hơn và giá dầu tăng cao làm dấy lên lo ngại về lạm phát.
Tác giả  FXStreet
4 giờ trước
Giá vàng (XAU/USD) giảm xuống khoảng 4.690$ trong phiên giao dịch đầu ngày thứ Sáu ở châu Á. Kim loại quý thu hút một số người bán trong bối cảnh đồng đô la Mỹ (USD) mạnh hơn và giá dầu tăng cao làm dấy lên lo ngại về lạm phát.
goTop
quote