Algorand Price Forecast: Bearish outlook builds as recovery momentum cools

Nguồn Fxstreet
  • Algorand extends losses on Tuesday as buying pressure cools after last week’s recovery.
  • Derivatives data signal waning bullish sentiment among traders, anticipating further downside.
  • The technical outlook for ALGO highlights a short-term corrective phase targeting the 100-day EMA.

Algorand (ALGO) is down 5% at press time on Tuesday, extending the 2% drop the previous day. The tokenization-focused layer-1 token is losing retail demand so far this week as the derivatives data signal reduced active long positions. Technically, a cluster of resistance-turned-support levels guards the downside risk in Algorand.

Algorand’s recovery run over post-quantum readiness wanes

Algorand surged 50% last week on the release of Google Quantum AI's whitepaper, which positioned its blockchain security as ready for future migration. However, the derivatives data shows the demand is waning this week.

According to Santiment, the ALGO futures Open Interest (OI) is down to $37.67 million, from the $43.13 million peak on Friday. A reduction in OI signals reduced existing active contracts as traders either limit leverage exposure or liquidate positions.

Additionally, the funding rate has flipped negative on Tuesday, from 0.0081% on Saturday, suggesting that traders are inclined to hold short positions.

ALGO derivatives data. Source: Santiment

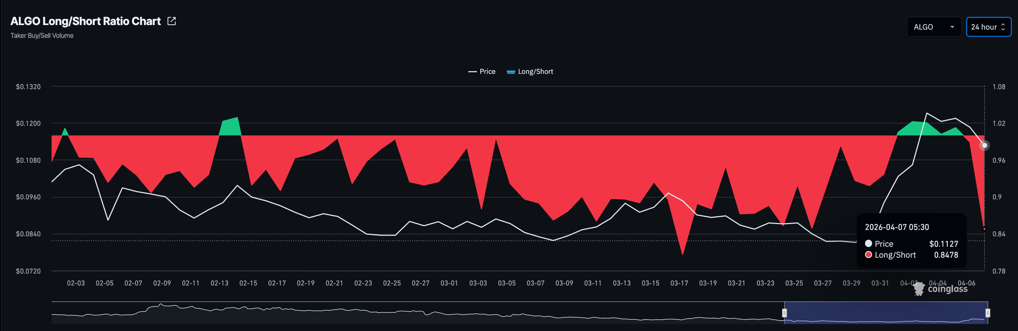
Corroborating the sell-side dominance, CoinGlass data shows the long-to-short ratio in ALGO futures has dipped to 0.8478, confirming a greater number of active short positions. 

ALGO long-to-short ratio. Source: CoinGlass

Algorand's reversal to put freshly turned support levels to the test

Algorand trades below $0.1200 at press time on Tuesday with a near-term mixed bias after the ALGO rebounded sharply from the $0.0810 area and reclaimed the 50% retracement at $0.1083, measured from the $0.1456 high to the $0.0807 low.

Algorand remains below the 200-day Exponential Moving Average (EMA), while the 50- and 100-day EMAs on the downside frame a strong recovery within a broader downtrend.

The Moving Average Convergence Divergence (MACD) line holds above its signal line and the zero line on the daily chart, with consecutive positive histogram bars, suggesting strengthening bullish momentum. At the same time, the Relative Strength Index (RSI) at 63 suggests firm upside pressure without reaching overbought conditions.

On the downside, initial support appears at 50% retracement level at $0.1083, followed by the 100-day EMA at $0.1072, forming a key demand zone. A break below this zone would weaken the nascent bullish bias and open a deeper pullback toward the 50-day EMA at $0.0975, risking a drop below the $0.1000 psychological level.

Chart Analysis ALGO/USDT (Binance)
ALGO/USDT daily price chart.

Immediate resistance is at the 78.6% Fibonacci retracement at $0.1283. A daily close above it would expose the 200-day EMA at $0.1313.

(The technical analysis of this story was written with the help of an AI tool.)

Tuyên bố miễn trừ trách nhiệm: Chỉ dành cho mục đích thông tin. Hiệu suất trong quá khứ không đảm bảo cho kết quả trong tương lai.
placeholder
3 cổ phiếu khai thác crypto có thể tăng ngay cả khi giá Bitcoin giảmBitcoin không có kết quả tốt trong tháng qua và tiếp tục giảm sau khi rớt xuống dưới 100,000 USD. Các cổ phiếu khai thác crypto cũng chịu chung số phận bởi doanh thu của họ phụ thuộc nhiều vào Bitcoin
Tác giả  BeInCrypto
ngày09 tháng 12 năm 2025
Bitcoin không có kết quả tốt trong tháng qua và tiếp tục giảm sau khi rớt xuống dưới 100,000 USD. Các cổ phiếu khai thác crypto cũng chịu chung số phận bởi doanh thu của họ phụ thuộc nhiều vào Bitcoin
placeholder
Trước thềm công bố Bảng lương phi nông nghiệp: Dữ liệu việc làm sẽ tác động thế nào đến xu hướng thị trường chứng khoán và kỳ vọng cắt giảm lãi suất?TradingKey - Cục Thống kê Lao động Mỹ sẽ công bố dữ liệu bảng lương phi nông nghiệp (NFP) tháng 2 vào lúc 8:30 sáng giờ ET ngày 6/3. Việc công bố dữ liệu này diễn ra trong bối cảnh thị trường đang dao
Tác giả  TradingKey
3 tháng 06 ngày Thứ Sáu
TradingKey - Cục Thống kê Lao động Mỹ sẽ công bố dữ liệu bảng lương phi nông nghiệp (NFP) tháng 2 vào lúc 8:30 sáng giờ ET ngày 6/3. Việc công bố dữ liệu này diễn ra trong bối cảnh thị trường đang dao
placeholder
Vàng vẫn ảm đạm khi các rủi ro lạm phát giảm bớt kỳ vọng cắt giảm lãi suất của FedGiá vàng (XAU/USD) tiếp tục giảm trong phiên thứ hai liên tiếp, giao dịch quanh mức 5.150$ trong giờ châu Á vào thứ Năm. Giá vàng thỏi giảm khi giá dầu tăng cao làm gia tăng rủi ro lạm phát và giảm khả năng cắt giảm lãi suất của Cục Dự trữ Liên bang (Fed)
Tác giả  FXStreet
3 tháng 12 ngày Thứ Năm
Giá vàng (XAU/USD) tiếp tục giảm trong phiên thứ hai liên tiếp, giao dịch quanh mức 5.150$ trong giờ châu Á vào thứ Năm. Giá vàng thỏi giảm khi giá dầu tăng cao làm gia tăng rủi ro lạm phát và giảm khả năng cắt giảm lãi suất của Cục Dự trữ Liên bang (Fed)
placeholder
Ý định rút lui của ông Trump tái định hình tính thanh khoản, Bitcoin vượt ngưỡng 68.000 USDMỹ và Iran phát tín hiệu đàm phán ngừng bắn; Bitcoin vượt ngưỡng 68.000 USD, dự kiến tiếp tục đà hồi phục trong ngắn hạn.Vào ngày 1/4, giá Bitcoin ( BTC) tiếp tục đà hồi phục, tăng mạnh đ
Tác giả  TradingKey
4 tháng 01 ngày Thứ Tư
Mỹ và Iran phát tín hiệu đàm phán ngừng bắn; Bitcoin vượt ngưỡng 68.000 USD, dự kiến tiếp tục đà hồi phục trong ngắn hạn.Vào ngày 1/4, giá Bitcoin ( BTC) tiếp tục đà hồi phục, tăng mạnh đ
placeholder
Vàng vẫn ở mức thấp do căng thẳng tại Hormuz hỗ trợ đồng USD trong bối cảnh kỳ vọng Fed tăng lãi suất diều hâuVàng (XAU/USD) vẫn ở thế yếu trong phiên châu Á vào thứ Ba, mặc dù thiếu sự bán tháo tiếp theo và giao dịch trong phạm vi rộng hơn của ngày trước đó.
Tác giả  FXStreet
4 giờ trước
Vàng (XAU/USD) vẫn ở thế yếu trong phiên châu Á vào thứ Ba, mặc dù thiếu sự bán tháo tiếp theo và giao dịch trong phạm vi rộng hơn của ngày trước đó.
goTop
quote