Hyperliquid Price Forecast: HYPE consolidates as traders show mixed sentiment

Nguồn Fxstreet
  • Hyperliquid price trades sideways, holding within the $30.78-$36.51 range.
  • Mixed sentiment among traders with rising short bets while funding rates stay positive.
  • The technical outlook suggests a wait-and-see approach to the next directional move.

Hyperliquid (HYPE) price is trading sideways at the time of writing on Tuesday, reflecting market indecision as traders await a clearer directional signal. The derivatives data further supports this mixed sentiment, with rising short bets while funding rates remain positive. 

Mixed signals among HYPE traders

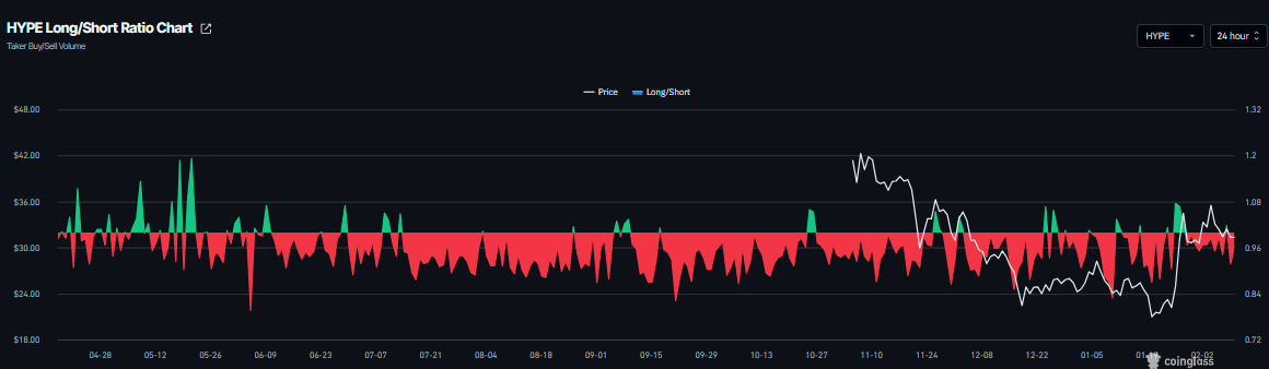
Hyperliquid’s derivatives data shows mixed signals. CoinGlass long-to-short ratio for HYPE reads 0.91 on Tuesday. This ratio, being below one, reflects bearish sentiment in the market, as more traders are betting on the asset's price to fall.

HYPE long-to-short ratio chart. Source: Coinglass

Meanwhile, the funding rates support a bullish thesis. CoinGlass’s OI-Weighted Funding Rate data shows that the number of traders betting that the price of HYPE will slide further is lower than those anticipating a price increase.

The metric flipped to a positive rate on Saturday and currently stands at 0.0033% on Tuesday, indicating that longs are paying shorts. Historically, as shown in the chart below, when the funding rates have flipped from negative to positive, Hyperliquid’s price has rallied sharply.

HYPE funding rate chart. Source: Coinglass

Hyperliquid Price Forecast: Wait-and-see approach for the next direction move

Hyperliquid price has been trading sideways between the 100-day Exponential Moving Average (EMA) at $30.77 and the daily resistance at $36.51 since January 28. At the time of writing on Tuesday, HYPE is nearing the lower consolidating boundary at $30.77.

Traders looking to short HYPE could do so if it breaks and closes below the 100-day EMA at $30.77 on a daily basis; this could extend the decline toward weekly support at $26.85.

The Relative Strength Index (RSI) on the daily chart is 53, pointing downward toward the neutral 50 level, indicating fading bullish momentum. The Moving Average Convergence Divergence (MACD) is showing a bearish crossover on Tuesday, suggesting early signs of bearish momentum.

HYPE/USDT daily chart

However, if HYPE breaks and closes above the upper consolidation range at $36.51 on a daily basis, it could extend the rally toward the 61.8% Fibonacci retracement level at $44.46.

Tuyên bố miễn trừ trách nhiệm: Chỉ dành cho mục đích thông tin. Hiệu suất trong quá khứ không đảm bảo cho kết quả trong tương lai.
placeholder
Biên bản BoJ: Các thành viên đồng ý rằng BoJ sẽ tiếp tục tăng lãi suất nếu các dự báo giá cả kinh tế trở thành hiện thựcCác thành viên hội đồng quản trị của Ngân hàng trung ương Nhật Bản (BoJ) đã chia sẻ quan điểm của họ về triển vọng chính sách tiền tệ vào thứ Tư, theo Biên bản cuộc họp của BoJ diễn ra từ ngày 29-30 tháng 10.
Tác giả  FXStreet
ngày24 tháng 12 năm 2025
Các thành viên hội đồng quản trị của Ngân hàng trung ương Nhật Bản (BoJ) đã chia sẻ quan điểm của họ về triển vọng chính sách tiền tệ vào thứ Tư, theo Biên bản cuộc họp của BoJ diễn ra từ ngày 29-30 tháng 10.
placeholder
USD/JPY tiếp tục giảm gần 158,00 giữa những cảnh báo về sự can thiệpĐồng yên Nhật giảm 0,3% trong phiên giao dịch châu Âu hôm thứ Sáu, giao dịch ngay trên mức 158,10 tại thời điểm viết bài. Cặp tiền này đã rút lui từ mức đỉnh 159,45 được thấy vào đầu tuần này khi chính quyền Nhật Bản tăng cường cảnh báo can thiệp.
Tác giả  FXStreet
1 tháng 16 ngày Thứ Sáu
Đồng yên Nhật giảm 0,3% trong phiên giao dịch châu Âu hôm thứ Sáu, giao dịch ngay trên mức 158,10 tại thời điểm viết bài. Cặp tiền này đã rút lui từ mức đỉnh 159,45 được thấy vào đầu tuần này khi chính quyền Nhật Bản tăng cường cảnh báo can thiệp.
placeholder
Bitcoin lao dốc. Nhà sáng lập Bridgewater Dalio công khai ủng hộ vàng. Giá vàng trở lại mốc 5.000 USD khi giá Bitcoin suy yếu và chạm đáy mới; triển vọng tương lai ra sao?Trong phiên giao dịch châu Á hôm thứ Tư (ngày 4/2), giá vàng ( XAUUSD) tiếp tục đà hồi
Tác giả  TradingKey
2 tháng 04 ngày Thứ Tư
Giá vàng trở lại mốc 5.000 USD khi giá Bitcoin suy yếu và chạm đáy mới; triển vọng tương lai ra sao?Trong phiên giao dịch châu Á hôm thứ Tư (ngày 4/2), giá vàng ( XAUUSD) tiếp tục đà hồi
placeholder
Bitcoin giảm xuống 70.000 USD. Chính phủ Mỹ từ chối cứu trợ thị trường: Kết thúc chu kỳ tăng giá hay là "hố vàng"?Chính phủ Mỹ từ chối cứu trợ Bitcoin, và với việc việc cắt giảm lãi suất của Fed vẫn chưa thấy đâu, xu hướng giảm tiếp tục để kiểm tra đáy có khả năng xảy ra sau một đợt hồi phục ngắn hạn
Tác giả  TradingKey
2 tháng 05 ngày Thứ Năm
Chính phủ Mỹ từ chối cứu trợ Bitcoin, và với việc việc cắt giảm lãi suất của Fed vẫn chưa thấy đâu, xu hướng giảm tiếp tục để kiểm tra đáy có khả năng xảy ra sau một đợt hồi phục ngắn hạn
placeholder
Dự báo giá vàng: XAU/USD giảm xuống dưới 5.050$ khi các nhà giao dịch chờ dữ liệu việc làm của MỹGiá vàng (XAU/USD) thu hút một số người bán gần 5.035$ trong phiên giao dịch đầu ngày thứ Ba ở châu Á. Kim loại quý giảm nhẹ trong bối cảnh tâm lý rủi ro được cải thiện và một số hoạt động chốt lời. Các nhà giao dịch chuẩn bị cho dữ liệu kinh tế quan trọng của Mỹ vào cuối tuần này, bao gồm các báo cáo việc làm và lạm phát bị trì hoãn.
Tác giả  FXStreet
3 giờ trước
Giá vàng (XAU/USD) thu hút một số người bán gần 5.035$ trong phiên giao dịch đầu ngày thứ Ba ở châu Á. Kim loại quý giảm nhẹ trong bối cảnh tâm lý rủi ro được cải thiện và một số hoạt động chốt lời. Các nhà giao dịch chuẩn bị cho dữ liệu kinh tế quan trọng của Mỹ vào cuối tuần này, bao gồm các báo cáo việc làm và lạm phát bị trì hoãn.
goTop
quote