Pump.fun Price Forecast: PUMP retreats despite DEX volume, investor demand surge

Nguồn Fxstreet
  • Pump.fun is down 7% on Wednesday after an eight-day rally, failing to break above the 50-day EMA.
  • Pump.fun’s daily DEX volume crossed over $2 billion on Tuesday, suggesting a rebound in meme coin activity on Solana.
  • On-chain data reveals an accumulation spree among mid-tier holders, fueling PUMP’s recent recovery.

Pump.fun (PUMP) trades in the red on Wednesday after eight consecutive days of uptrend, facing intense overhead pressure from the 50-day Exponential Moving Average (EMA). The Solana-based meme coin launchpad set a record for daily Decentralized Exchange (DEX) volume on Tuesday, suggesting a resurgence in user demand. Additionally, an increase in mid-size wallet holdings fueled the PUMP recovery run, signaling renewed market confidence.

Still, the short-term technical outlook remains bearish, as PUMP reverses from the 50-day EMA, a crucial dynamic resistance.

Renewed interest in meme coins surges DEX volume

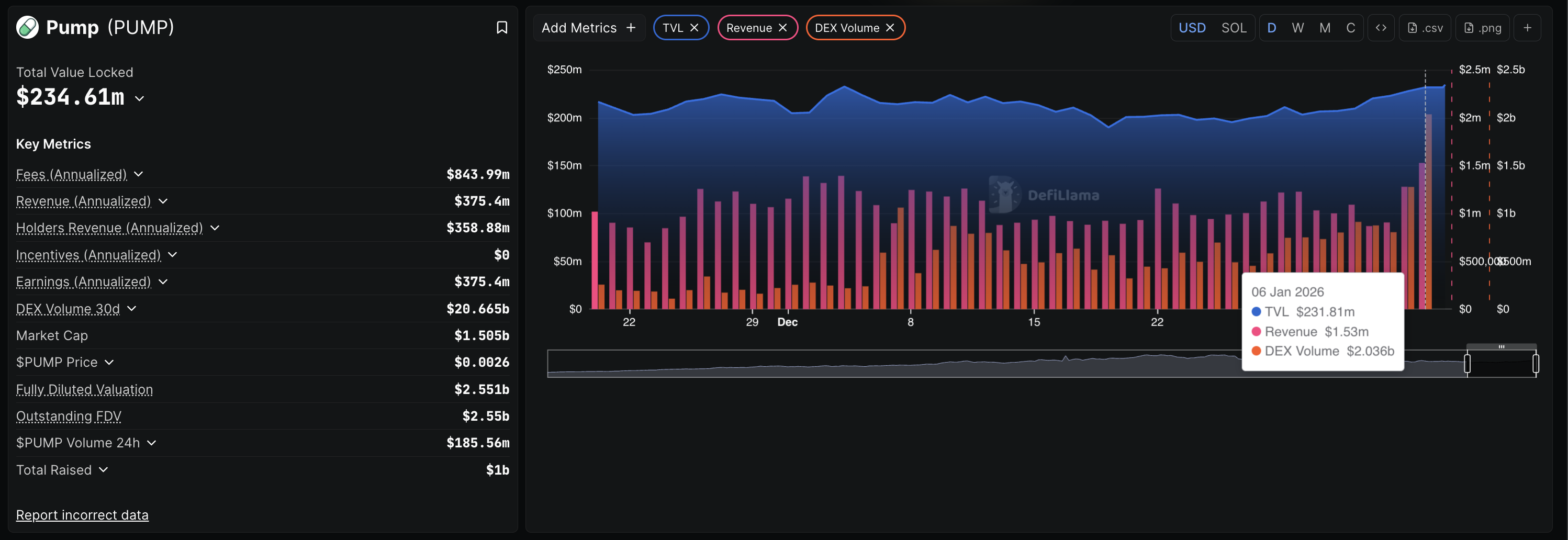
Pump.fun DEX volume refers to the total volume of tokens traded on the platform, which are typically created on this Solana-based meme coin launchpad. DeFiLlama data shows a record-high DEX volume of $2.036 billion on Tuesday, suggesting a boost in user demand for meme coins on Pump.fun.

Additionally, the Total Value Locked (TVL) on Pump.fun – value of assets deposited on the platform – stands at $234.61 million on Wednesday, marking a 30-day high. All of these metrics suggest a renewed demand in the Solana meme coins market.

Pump.fun TVL and revenue data. Source: DeFiLlama

Mid-size investors demand spike powers PUMP rally

On-chain data shows that large-wallet investors hold steady as increased activity from mid-sized wallets drives the PUMP price. According to Santiment, holders with over 1 billion PUMP tokens hold over 91% of the on-chain supply.

On the other hand, investors with 10 million to 100 million PUMP have increased their exposure to 1.88%, from 1.83% on December 21. Notably, the increase in the holding of these cohorts roughly leads the PUMP price surge, suggesting a direct correlation.

PUMP supply distribution data. Source: Santiment.

Technical outlook: Could PUMP exceed the 50-day EMA?

Pump.fun drops over 7% by press time on Wednesday, facing intense supply pressure from the 50-day EMA at $0.002640. The intraday pullback marks a halt in the breakout rally of a resistance trendline on the daily chart.

If PUMP extends this pullback, it could test the broken trendline near the $0.002000 psychological mark.

Still, the Supertrend indicator reflects a largely upward trend, retaining its buy signal from Saturday.

The Relative Strength Index (RSI) is at 55 on the daily chart, retracing towards the halfway line as buying pressure declines. Additionally, the Moving Average Convergence Divergence (MACD) indicator remains in an upward trend, but a decrease in the green histogram bars indicates a drop in bullish momentum.

PUMP/USDT daily price chart.

To reinstate recovery, PUMP should surpass the 50-day EMA at $0.002640, potentially targeting the R1 Pivot Point at $0.002983, close to the $0.003000 round figure.

Tuyên bố miễn trừ trách nhiệm: Chỉ dành cho mục đích thông tin. Hiệu suất trong quá khứ không đảm bảo cho kết quả trong tương lai.
placeholder
Fed's Bostic: Tiến trình lạm phát của Mỹ có thể chậm lạiThống đốc Cục Dự trữ Liên bang Atlanta (Fed) Raphael Bostic cho biết vào cuối tuần rằng lạm phát có thể "thay đổi" nếu các nhà hoạch định chính sách cắt giảm lãi suất quá sớm, cảnh báo rằng việc lạm phát giảm xuống mục tiêu 2% của ngân hàng trung ương có thể sẽ chậm lại trong những tháng tới, theo Thời báo Tài chính.
Tác giả  FXStreet
ngày16 tháng 1 năm 2024
Thống đốc Cục Dự trữ Liên bang Atlanta (Fed) Raphael Bostic cho biết vào cuối tuần rằng lạm phát có thể "thay đổi" nếu các nhà hoạch định chính sách cắt giảm lãi suất quá sớm, cảnh báo rằng việc lạm phát giảm xuống mục tiêu 2% của ngân hàng trung ương có thể sẽ chậm lại trong những tháng tới, theo Thời báo Tài chính.
placeholder
Forex hôm nay: Vàng và Bạc điều chỉnh từ mức đỉnh kỷ lụcĐây là những gì bạn cần biết vào thứ Hai, ngày 29 tháng 12:
Tác giả  FXStreet
ngày29 tháng 12 năm 2025
Đây là những gì bạn cần biết vào thứ Hai, ngày 29 tháng 12:
placeholder
Dự báo giá vàng: XAU/USD tăng lên gần 4.450$ trong bối cảnh bất ổn tại VenezuelaGiá vàng (XAU/USD) tăng lên khoảng 4.440$ trong phiên giao dịch đầu ngày thứ Ba ở châu Á. Kim loại quý này mở rộng đà tăng và đạt mức cao nhất trong một tuần giữa nhu cầu trú ẩn an toàn, khi cuộc khủng hoảng Venezuela gây ra sự không chắc chắn về địa chính trị.
Tác giả  FXStreet
1 tháng 06 ngày Thứ Ba
Giá vàng (XAU/USD) tăng lên khoảng 4.440$ trong phiên giao dịch đầu ngày thứ Ba ở châu Á. Kim loại quý này mở rộng đà tăng và đạt mức cao nhất trong một tuần giữa nhu cầu trú ẩn an toàn, khi cuộc khủng hoảng Venezuela gây ra sự không chắc chắn về địa chính trị.
placeholder
Dự báo giá bạc: XAG/USD giảm xuống mức gần 80,00$ khi các nhà giao dịch chốt lờiGiá bạc giảm xuống gần 80,15$ trong giờ giao dịch châu Á vào thứ Tư. Kim loại màu trắng giảm nhẹ khi các nhà giao dịch chốt lời trước các dữ liệu kinh tế quan trọng của Mỹ vào cuối tuần này. Các nhà giao dịch chuẩn bị cho báo cáo Chỉ số người quản lý mua hàng (PMI) ngành dịch vụ ISM của Mỹ vào thứ Tư.
Tác giả  FXStreet
Hôm qua 06: 07
Giá bạc giảm xuống gần 80,15$ trong giờ giao dịch châu Á vào thứ Tư. Kim loại màu trắng giảm nhẹ khi các nhà giao dịch chốt lời trước các dữ liệu kinh tế quan trọng của Mỹ vào cuối tuần này. Các nhà giao dịch chuẩn bị cho báo cáo Chỉ số người quản lý mua hàng (PMI) ngành dịch vụ ISM của Mỹ vào thứ Tư.
placeholder
Dự báo giá vàng: XAU/USD giảm xuống gần 4.450$ khi nhu cầu trú ẩn an toàn giảm bớtGiá Vàng (XAU/USD) giảm xuống gần 4.450$ trong đầu giờ giao dịch châu Á vào thứ Năm. Kim loại quý mất đà khi các nhà giao dịch chốt lời sau đà tăng gần đây. Sau đó vào thứ Năm, dữ liệu về Số đơn yêu cầu trợ cấp thất nghiệp lần đầu hàng tuần của Mỹ sẽ được công bố
Tác giả  FXStreet
7 giờ trước
Giá Vàng (XAU/USD) giảm xuống gần 4.450$ trong đầu giờ giao dịch châu Á vào thứ Năm. Kim loại quý mất đà khi các nhà giao dịch chốt lời sau đà tăng gần đây. Sau đó vào thứ Năm, dữ liệu về Số đơn yêu cầu trợ cấp thất nghiệp lần đầu hàng tuần của Mỹ sẽ được công bố
goTop
quote